Control Storage Complexity
Storage Analyzer KM is a vendor-agnostic module for BMC Helix Operations Management that collects health, capacity and performance metrics from any storage infrastructure, including SAN disk arrays, NAS filers, fiber switches, and tape libraries. It helps detect, diagnose, and resolve storage issues that affect the performance and availability of your services.
No vendor lock-in. Unified Visibility. Faster diagnosis.
Explore Supported Platforms Request a DemoGrowing Data.
Complex Infrastructure.
GenAI Pressure.
Explosive data growth, multi-vendor environments, and the pressure to support both traditional workloads and GenAI make storage one of the hardest parts of IT to manage. Without unified monitoring, capacity shortfalls, latency spikes, and hardware failures often stay hidden until they disrupt critical applications.
Gain Deep Visibility into Your Storage Infrastructure
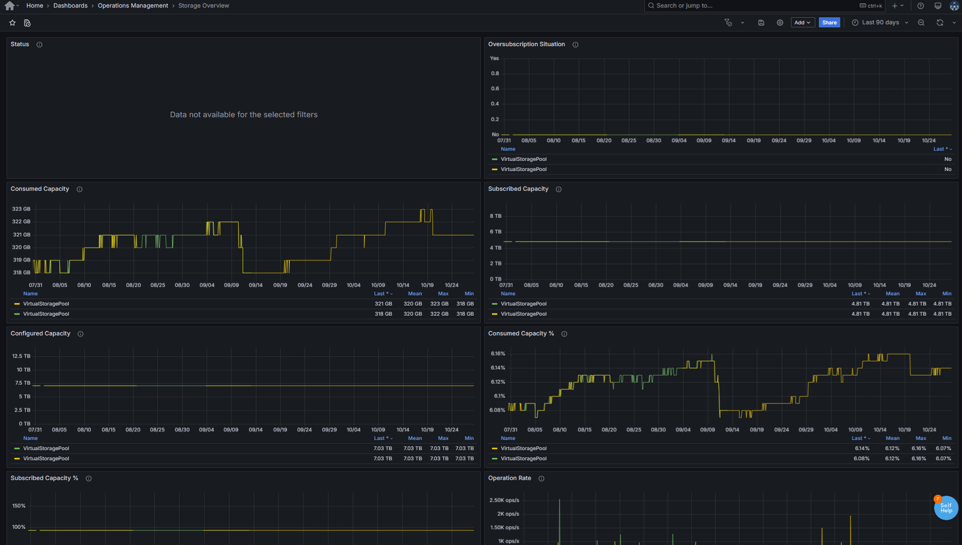
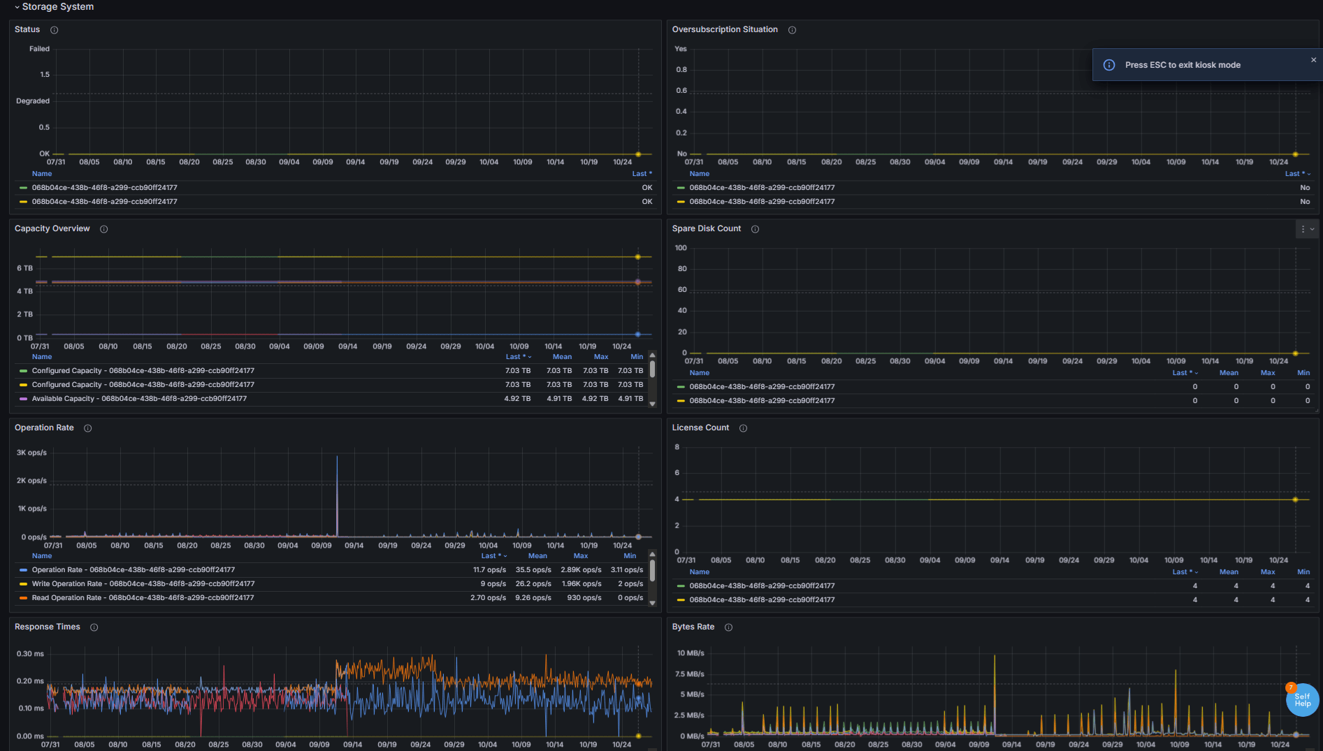
- Access detailed health and performance metrics for any Enterprise storage infrastructure, including disk arrays, SAN, NAS, software-defined storage (SdS), SAN switches, and tape libraries
- Drill down into storage layers such as controllers, pools, volumes, shares, namespaces, and disks for granular insights
- Correlate storage activity with throughput and I/O statistics to understand system behavior in real time
Standardize Monitoring Across Vendors and Technologies
- Collect metrics consistently across multi-vendor storage systems using standard protocols and vendor-specific interfaces
- Deliver uniform alerts and dashboards in BMC Helix, regardless of vendor technology
- Consolidate monitoring into a single approach to replace fragmented, vendor-specific tools
Early Detect and Fix Storage Issues
- Identify bottlenecks, latency spikes, and capacity shortfalls before they affect applications
- Detect unbalanced workloads across controllers or disks, and diagnose slow or failing LUNs
- Pinpoint slow volumes affecting server I/O performance
- Ensure data availability and integrity with early alerts on failures, degradation, and capacity risks
Optimize Performance and Streamline Operations
- Detect inefficiencies in I/O paths, controllers, and fabric switches to balance workloads
- Drill down into performance metrics across controllers, pools, volumes, and disks for precise diagnostics
- Generate activity reports to highlight top volumes by usage, throughput, or inactivity for smarter operations
What You Gain
- Detect storage failures, degradations, or oversubscribed pools before they disrupt applications
- Resolve SAN-related issues faster with precise diagnostics and vendor-agnostic alerts
- Keep business-critical services continuously available
- Identify performance bottlenecks across disks, controllers, and fiber switches
- Shorten time to isolate the root cause with clear performance metrics
- Reduce MTTR (Mean Time to Repair) with consistent, actionable insights
- Monitor disk space availability across arrays, pools, and volumes
- Receive alerts on capacity risks before they lead to outages
- Support informed decision-making for future storage requirements
How Storage Analyzer KM Works
Storage Analyzer KM automatically discovers and monitors storage systems through standard management technologies such as REST API, WBEM, SNMP, SSH, WMI, or vendor-specific interfaces.
It collects detailed capacity, performance, and health metrics from arrays, controllers, and file systems, and forwards them to BMC Helix Operations Management for centralized analysis, visualization, and alerting.
Used in conjunction with Hardware Sentry KM, it delivers comprehensive monitoring coverage, from the physical hardware components to the storage infrastructure.
Product at a Glance
Additional Resources
Knowledge Base Articles
Browse all articles
Storage Analyzer KM, a Certified Module of the BMC Helix Portfolio
Storage Analyzer KM is included in the Sentry Bundle for BMC Helix Operations Management. This bundle entitles you to deploy all certified Sentry modules across your licensed infrastructure. Complete monitoring starts with the Sentry Bundle. Contact Sales Now!Explore Other Certified Solutions for BMC Helix Operations Management
Hardware Sentry KM
Gain unmatched visibility into the physical health of your servers, across vendors and platforms. Monitor power supplies, temperature sensors, fans, processors, disk status, and more.
Discover Hardware Sentry KMMonitoring Studio X
Control your BMC Helix Agents in real time through a modern Web UI or REST API. Consolidate monitoring for diverse technologies into BMC Helix.
Discover Monitoring Studio X


















